KokoAPI
使用指南
API 参考
AI 应用
帮助支持
控制台
数据看板
复制 Markdown
打开
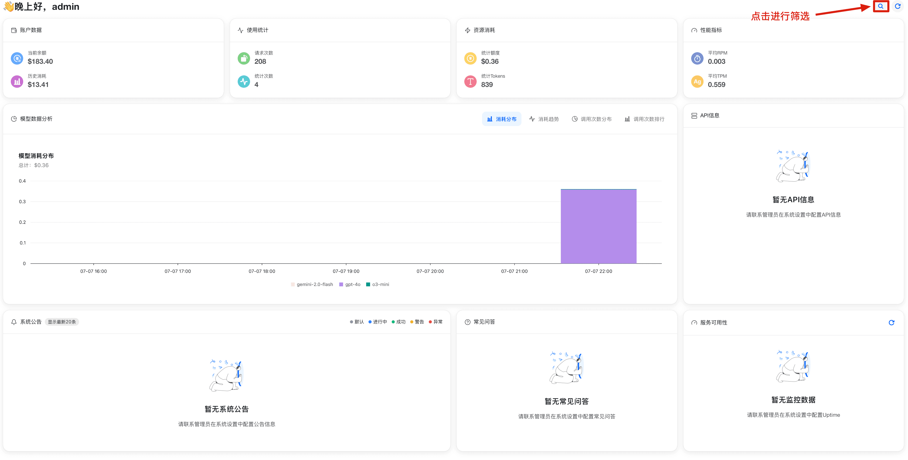
在这里可以查看 KokoAPI 的总体统计数据
这篇文档对您有帮助吗?
有帮助
没帮助
最后更新于
首页
上一页
API 令牌
下一页
目录
目录为空